SABA 8280 Quadro, was ist denn das für einer?

      Also einfach wird das gar nicht.
      Es geht schon los mit Leitungs- und Verkabelungs-Bezeichnungen im Gerät, die gar nicht mit dem Schaltplan übereinstimmen. Das macht das Zurechtfinden im dem Kabeldschungel nicht einfach.

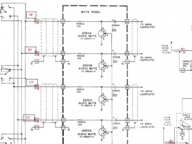
      Am Positionswählschalter (vorne, rechts, hinten, links) ist fest als Schalterbestandteil eine kleine Lötanschlussplatte angebracht, auf der stehen an vier Lötösen die Kenn-Bezeichnungen AY, BY, CY, DY. Von denen geht es mit geschirmten Kabelsträngen auf das Audio-Mute Board an die Anschlüsse AR, BR, CR und DR. Laut Schaltplan sollte es aber genau umgekehrt sein, die Leitungen vom Positionsschalter zum Mute Panel sollten AR, BR, CR und DR sein und die Leitungen von den Ausgängen des Mute Boards an die Cinch Buchsen der Auftrennung von Vor-Endverstärkersektion und zu den Endverstärkereingängen sollten mit AY, BY, CY und DY bezeichnet sein. Das ist geklärt.

      Wenn ich die schwarze Ader an AY ablöte, die den Positionsschalter-Ausgang von Kanal A mit dem Mute Panel Eingang AR verbindet, messe ich an diesem Positionsschalter 0.7 Veff. Ich speise 1 kHz 0,7 V eff an Tape-Monitor 1, Play-Eingang, L vorne, ein und habe auf "4-Channel, discrete" geschaltet, Positionsschalter auf "vorne".
      Damit ist bestätigt, dass das Mute Board mutet.



      Einer der vier N-JFET Transistoren auf dem Mute Board war defekt. Das genügt, um alle Kanäle zu muten.
      Ich denke mal und hoffe, das war's!





      Jetzt muss ich mal schauen, ob ich einen passenden N-JFET vorrätig habe. 2SK170(BL) habe ich da. Pinout ist anders, also Beinchen kreuzen.


      Gruß
      Reinhard

      Dieser Beitrag wurde bereits 5 mal editiert, zuletzt von „oldiefan“ ()

      Der Teufel steckt im Detail!

      2SK170 funktioniert!
      Bei der nötigen Überkreuzung der beiden Beinchen von Drain und Gate habe ich eines mit Schrumpfschlauch sicherheitshalber isoliert.
      Jetzt erreicht der volle Pegel die Endstufen A (dort steckt jetzt der 2SK170) , B und D, aber immer noch nicht an Endstufe C. Es war übrigens auch der JFET im Kanal C defekt (an der Stelle habe ich nun einen der originalen intakten JFETs). Der korrekte Pegel erreicht den Eingang CR des Mute Panels, am Ausgang kommt aber nichts. Wenn ich den JFET an dieser Leitung ziehe, funktioniert's! Also hat dieser Transistor "einen Schlag weg", leitet, ohne dass er angesteuert wird. Am Transistortester trotzdem unauffällig. Mit einem neuen 2SK170 ist das nun auch behoben und alle Endstufen erreicht der volle Pegel der Vorstufen.

      Hier merkt man besonders, dass gesteckte Transistoren in Fassungen einen Vorteil hat. Man kann schnell mal tauschen. Ich hätte anfangs alle vier JFETs einfach aus den Fassungen ziehen können, dann ist die Muting Schaltung ausser Funktion und das Signal passiert ungehindert.

      Nachtrag (22.08.23)
      Der 2SK170 ist vermutlich nicht optimal. Für Schaltzwecke besser ist wahrscheinlich BF244B oder BF245B oder C oder PN4393, bzw. 2N4393.

      Dieser Beitrag wurde bereits 3 mal editiert, zuletzt von „oldiefan“ ()

      Der Sylvania-Saba sträubt sich weiter, aber ich kriege ihn!

      Jetzt, wo ich den Endstufen Leistung abverlangen konnte, zeigt sich: Die bislang als funktionierend angesehene hintere rechte Endstufe (Kanal D) funktioniert zwar, bringt auch volle Leistung, aber ihr Klirrfaktor ist viel zu hoch, ich messe bis 0,8 %, bei voller Leistung 0,4%. An der Vorstufe liegt es nicht - am Endstufeneingang habe ich nur 0,1% THD. Die anderen drei Endstufen arbeiten ordentlich.

      Ich hatte ja anfangs geschrieben, dass einer der Kanäle sogar hörbar klirrte, wusste nicht mehr welcher, nur dass es einer der rückwärtigen Kanäle war. Und auch der zweite defekte NJFET in der Muting Stufe gehörte zu diesem Kanal. Also war dort von Beginn an schon was im Argen, nicht nur der ganz ausgefallene rechte vordere Kanal.

      Alle Endstufenbauteile waren ja mit Multimeter und Diodenprüfer überprüft und verhielten sich dabei unauffällig. Orgendwo steckt ein Bauteil, dass ein hochgradig nichtlineares Verhalten aufweist, dass ausserhalb des Sollbereichs ist. Im Vorfeld hatte ich bereits ersetzt: Beide Endtransistoren, beide 0,18 Ohm Emitterwiderstände,,,die Teile kann ich also bereits abhaken.

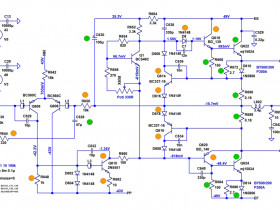
      Der DC-Offset ist im unauffälligen Bereich, 37 mV, so dass ich erstmal die Differenzstufe nicht verdächtige. Da das ständige Auseinanderbauen und wieder Zusammenbauen zum Testen sehr mühsam und zeitraubend ist - der Kühlkörper muss abgebaut werden, um vollständig an die Bestückungsseite der Endstufen zu kommen - werde ich auf "Gut Glück" die beiden Strombegrenzungstransistoren ersetzen (Q614 und Q616), ggf. die beiden Treiber (Q618 und Q620), die Widerstände in der Gegenkopplung, sofern sie etwas mehr als üblich abweichen (R650 und R644) und die Dioden D616 und D618 sowie R662 (auf der Platine R622 genannt) und Q610.

      Hier die Klirrmesswerte der hinteren Endstufen bei 50 W an 8 Ohm. Hinten rechts (D) viel zu schlecht!





      Kontrolle, THD an den Endstufeneingängen der hinteren beiden Kanäle:




      Zum Vergleich, die Technischen Daten aus dem SABA-Prospekt:





      Grün: Bereits ersetzt oder genau überprüft
      Orange: Ggf. mögliche Verursacher von zu hohem Klirrfaktor - zu ersetzen oder genauer zu überprüfen
      Nicht markiert: Zunächst weniger verdächtig, da diese selbst bei der total ausgefallener Endstufe C noch ok waren.



      R648 ist in der Schaltung eigentlich 10 kOhm. Ich finde aber in der Simulation mit 1 kOhm wesentlich besseren Klirrfaktor. Sylvania hatte ursprünglich an der Position ebenfalls mit 1 kOhm bestückt, aber später auf 10 kOhm geändert. Begründung dafür war "Bessere Ansprechempfindlichkeit der Schutzschaltung". Das habe ich angesehen, konnte es aber nicht nachvollziehen. In der Simulation war die Ansprechempfindlichkeit der Schutzschaltung vom Wert des R648 unabhängig. Es änderte sich damit der DC-Offset etwas. Bislang habe ich 10 k in der Schaltung belassen.


      Gruß
      Reinhard

      Dieser Beitrag wurde bereits 9 mal editiert, zuletzt von „oldiefan“ ()

      Das ist aber widerspenstig, das amerikanische Biest.
      Reinhard, deine Verdachtsmomente kann ich weitgehend nachvollziehen, würde aber noch die Kerkos zwischen C und B in diesen Kreis aufnehmen, vielleicht entwickelt ja einer Leckströme erst bei höheren Spannungsdifferenzen. Zumindest die ab dem Spannungsverstärkertransistor.

      Viele Grüße
      Christian
      **************************************************
      2 + 2 = 5 (für extrem große Werte von 2)

      Dieser Beitrag wurde bereits 1 mal editiert, zuletzt von „chriss_69“ ()

      ... und ich würde die Differenzstufe NICHT ungeprüft lassen, denn 37 mV finde ich schon zuviel. Ich habe gerade eine T-Frisch Endstufe auf dem Tisch, die hatte 43 mV. Normal sind da Werte unter 6 mV.

      Hier handelte es sich um ein Pärchen BC 550 B, das aus dem Ruder gelaufen war. Genauer: Es war ein Unpaar, einmal Philips und einmal ohne Herstelleraufdruck. Beide waren i.O., aber die Stromverstärkung war sehr ungleich, nämlich einmal 250 und einmal 450. Die passten gar nicht zusammen ... und wenn das so ist, geht auch der Klirrfaktor (ein wenig) hoch.

      Besten Gruss,

      Michael
      Christian, Michael, Andreas,

      ich Danke Euch für Eure hilfreichen Hinweise!
      Jetzt habe ich den Sylvania eben schon wieder zusammengebaut, dass ich ihn gleich prüfen kann. Sollte das Klirrfaktorproblem weiter bestehen, nehme ich die Differenzstufe und die Kerkos aufs Korn.

      Michael, um die 35 mV DC-Offset ist ohne Probleme und bei Geräten dieser Klasse und Zeit ganz normal. Schön, wenn es ein Poti zum Einstellen gibt, dann stellt man natürlich < 5 mV ein, gibt es hier aber nicht.
      Auch z.B. Grundig lässt im Service Manual der 100 mm-Serie bis 100 mV offset zu - aber das ist schon extrem, gebe ich zu. Die anderen drei Kanäle im Sylvania liegen alle im Bereich > 30 und < 50 mV - und arbeiten ja ordentlich und spezifikationsgemäss. Ich erneuere das Transistorpaar immer, wenn der Offset > 50 mV ist.


      Bei den getauschten Teilen finde ich eine Auffälligkeit beim Treiberpaar, sehr unterschiedliche Verstärkungen, der pnp hat nur ein hfe von 73, der npn aber von 217. Ausserdem war das Kollektorbeinchen des pnp gerade mal eben hauchweise oder vielleicht auch gerade nicht eingelötet (ein Beinchen zu kurz, das war in der Lötstelle nicht mehr zu sehen und hatte vermutlich nur oberflächlichen losen Kontakt). Stattdessen habe ich jetzt BD139/BD140 eingebaut, beide mit ähnlichem hfe (140). An den Strombegrenzungstransistoren habe ich keine Auffälligkeit gefunden, trotzdem ersetzt durch BC327-16 und BC337-16 (wie erfolgreich schon vorher im Kanal C). Bei den ersetzten Dioden sehe ich auch keine Auffälligkeit.


      Gruß
      Reinhard

      Dieser Beitrag wurde bereits 1 mal editiert, zuletzt von „oldiefan“ ()

      Fast...aber doch noch nicht ganz geschafft...

      Hier für die vier Endstufen A-D die Amplituden-Frequenzgänge und die dazugehörigen Klirrfaktor (THD)-Frequenzgänge bei 12,5 W an 8 Ohm.
      NF, jeweils direkt an die Endstufen eingespeist, um einen Vorstufeneinfluss auszuschliessen.

      Amplitudenfrequenzgänge...

      Beide Frontkanäle:


      Beide Rückkanäle:


      Das sieht doch schon mal gut aus.


      und die Klirrfaktorfrequenzgänge...

      Beide Frontkanäle:



      ...und beide Rückkanäle:



      Wie Ihr seht, sagt mir das Gerät: "So schnell lasse ich Dich nicht gewinnen, auch wenn Du einen Teilerfolg erzielt hast!"

      Will sagen, der Klirrfaktorverlauf, der ab ca. 8 kHz plötzlich und untypisch ansteigt, gehört zur Endstufe D, die vorher über den gesamten Frequenzbereich absurd hohe Verzerrungen hatte und die ich jetz ja überarbeitet habe. Die maroden Treibertransistoren waren es!

      ABER, der Klirrfaktoranstieg bei 8 kHz ist ein sicheres Zeichen, dass da noch mehr im Busch ist. Und für mich sieht es doch so aus, als könnte ein Kerko eine Rolle spielen. Die Keramiker werde ich mir also ansehen müssen, bei der Gelegenheit auch das Transistorpaar der Differenzstufe und zusätzlich auch noch den Vortreibertransistor ersetzen.

      Ich weiss schon gar nicht mehr, wie oft ich inzwischen den Kühlkörper aus- und wiedereingebaut habe...fängt an zu nerven.

      Nochmals Danke für Eure Hinweise, die ich jetzt ja gut anwenden kann!


      Gruß
      Reinhard

      Dieser Beitrag wurde bereits 3 mal editiert, zuletzt von „oldiefan“ ()

      Super -- da hat er aber schon so gut wie verloren, und Du hast jetzt Übung mit dem Kühlkoerper ... dieser Anstieg sieht nicht nach Eingangsstufe aus, eher nach einem Kondensatorproblem (wäre mein Reflex). Aber noch eine Runde, und es wird klappen !

      Interessant, dass die Treiber der Hauptgrund waren. Das spricht schon Tür einen Vorschauen, der auch noch tiefer in der Schaltung Spuren hinterlassen haben wird. Ich weiss noch von Horch, dass auch dort nach echten Schäden viele Halbleiter geprüft wurden, und zwar stets auf dem Kennlinienschreiber, und auch unter Last. Es gibt offenbar mehr Fälle als man so denkt, wo irgendwo im Arbeitsbereich eine Schwäche sichtbar wird.

      Am Ende bin ich dann aber auch gespannt, wie gut Du den Receiver findest. Bei einem Bekannten steht noch einer herum ... bisher hat er mich nicht so gereizt, wegen der Innereien ...

      Besten Gruss,

      Michael
      Ich verwende mal wieder eine Schaltungs-Simulation, um die Suche einzugrenzen. Dazu verpasse ich den Kerkos jeweils einen parasitären Parallelwiderstand und schaue mir den Klirrfaktoranstieg bei 20 kHz an.
      Damit wird C640 als wahrscheinlichsten Übeltäter bevorzugt, wenn es denn überhaupt ein Kerko sein sollte. Auch C632 und C629 kämen noch infrage, sollten allerdings zu einem sehr großen DC-Offset (im Voltbereich) führen, was zum Ansprechen der Schutzschaltung führen müsste, was aber in der Praxis nicht eintritt.

      Ein parasitärer Parallelwiderstand bei den übrigen Keramikkondensatoren (C638, C636, C634) - in einer Größe, dass er den Ausgangspegel noch nicht merklich beeinflusst - liefert in der Simulation keinen Einfluss auf den Klirrfaktor bei 20 kHz.

      Weiter im Spiel bei der Suche/Ersatz bleiben auch das Differenzpaar Q606 / Q608 und der Vortreiber Q610.


      rot = von Simulation bei parasitärem Parallelwiderstand als möglicher Verursacher präferiert
      magenta = führt ebenfalls bei parasitärem Parallelwiderstand zu hohem THD bei 20 kHz, aber auch zu sehr großem DC-Offset
      orange = bei Defekt Klirrfaktoranstieg möglich
      grün = bereits ausgeschlossen / erneuert

      Kapazitätsverlust/offener Kondensator ergibt bei den Kerkos in keinem Fall einen Klirrfaktoranstieg. Dabei zeigt sich als Nebenerkenntnis, dass C638 (330 pF) zur Unterdrückung der Schwingneigung besonders wichtig ist. Die übrigen Kerkos (einschliesslich C640) wirken weniger stark bei der Schwingungsunterdrückung.

      Gruß
      Reinhard

      Dieser Beitrag wurde bereits 5 mal editiert, zuletzt von „oldiefan“ ()

      Die beiden Dioden D606 und D608 hatte ich bislang nicht so sehr im Blick - das war wohl ein Fehler von mir. Denn, wenn ich der Diode D606 einen parasitären Parallelwiderstand zuordne (d.h. die Diode hat einen unzulässig hohen Leckstrom), dann zeigt sich bei der Simulation ein Klirrfaktorverlauf der qualitativ dem beobachteten sehr ähnelt. Bei Diode D608 zeigt sich ein zum grössten Teil ähnlicher Verlauf, allerdings ohne das auffällige Abflachen des Klirrfaktoranstiegs um 20 kHz.

      Bei Annahme leckstrombehafteter Kerkos C640 oder C629 wird keine vergleichbar gute qualitative Übereinstimmung erhalten. Vielmehr geht mit C640 der Klirrfaktor gegen 20 kHz steil in die Höhe, was die Messung aber nicht zeigte. Das macht C29 weniger wahrscheinlich als Verursacher des Klirranstiegs. C629 und C632 hatte ich ja schon vorher als wohl in Ordnung vermutet, da diese bei einem Leck den Offset sehr stark auf mehrere Volt ansteigen lassen sollten, was zu Eingreifen der Schutzschaltung führen müsste. Das habe ich aber nicht beobachtet.

      Jedenfalls muss ich die beiden Dioden D606 und D608 der Liste der Verdächtigten hinzufügen, mit Priorität vor allem D606. Ich hatte diese beiden Dioden bisher belassen, da sie selbst im ganz ausgefallenen Kanal noch unversehrt waren (im Gegensatz zu D616 und D618, die erkennbar geschädigt waren).


      (Die parasitären Parallelwiderstände wurden so gewählt, dass in jedem Fall bei 20 kHz ein THD von 0,3 % resultiert, so wie gemessen)

      Ich werde zunächst nur D606 und D608 ersetzen. Bin schon gespannt, ob die Klirrsimulation den richtigen Hinweis gibt. Die anderen Bauteile liegen schon bereit, falls nicht - meinen Kopf drauf verwetten würde ich jedenfalls nicht. Es wäre aber ein schöner Beleg für die Möglichkeiten, die Simulation bei der Fehlersuche eröffnet, wenn sich das als richtige Spur zeigen würde.

      Gruß
      Reinhard

      Dieser Beitrag wurde bereits 7 mal editiert, zuletzt von „oldiefan“ ()

      Ich hatte es nicht unbedingt erwartet, aber...D606 in Kanal D ersetzt: Perfekt!
      An der ersetzten Diode konnte ich auf Anhieb nichts Auffälliges feststellen.

      So sehen die Klirrfaktorfrequenzgänge bei beiden Rückkanälen jetzt aus:





      Was mich aber den ganzen Tag aufgehalten hat: Knacken und Krachen und zeitweiliger Ausfall von FM sowie Ausfall der Vorstufe. Dabei konnte ich auf den Ausgängen der beiden Vorverstärker ICs 9 V messen. Dann irgendwann war der Spuk wieder weg. Ich glaubte dann, was ich zuletzt probiert habe, hätte den Erfolg gebracht. War aber nur Zufall. Ursachen waren wohl ein in einer Lötstelle lockerer Massedraht und schadhafte Koppelkondensatoren hinter den OpAmps im Vorverstärker. Da war Kondensatoren-Ersetzen angesagt. Hoffentlich ist das nun auch Geschichte. Was allerdings den zeitweiligen UKW-Ausfall verurscht hat, ist mir immer noch ein Rätsel. Lief aber danach völlig störungsfrei.

      Noch zu prüfen ist der Phonoeingang.

      Und was mich noch stört, ein nicht lautes aber gut hörbares nerviges Grundbrummen auf dem Kopfhörerausgang. Ist auf allen Kanälen und nicht mit dem Lautstärkesteller beeinflussbar, entsteht also im Signalweg dahinter oder ungenügende Brummsiebung im Netzteil. Dem muss ich noch nachgehen.

      Gruß
      Reinhard

      Dieser Beitrag wurde bereits 2 mal editiert, zuletzt von „oldiefan“ ()

      ja, ist viel mehr als beim 9241.
      An der Kabelführung kann ich nichts ändern, stimmt - es sind auch viele abgeschirmte Kabel verlegt, bei denen ich zu den Schirmanschlüssen keinen Zugang habe, ohne das Gerät zu zerfleddern.

      So plane ich, das anzugehen:
      End- und Vorstufe auftrennen (geht einfach durch Ziehen der Brücken an der Rückseite) - Brummt's dann immer noch: Kann nur die Netzteilsiebung für die Endstufen unzureichend sein oder es liegt an der KH-Masse. Die KH-Buchsen bekommen übrigens ihre Masse nur über die Buchsenverschraubung in der Front, es sind an ihnen kein Massekabel angeschlossen! Da kann auch der Hund begraben sein.

      Brummts nicht mehr, wenn die Stufen aufgetrennt sind, ist die Brummursache in der Vorstufenschaltung, werde ich die Brummfreiheit der +/- 12 V Spannungen prüfen müssen. Hier fällt auf, dass Sylvania das "A & O der guten Spannungsversorgung" missachtet hat: Es gibt keine Abblockkondensatoren an den 12 V Versorgungsleitungen, gefiltert wird nur einmal im Netzteil. Es hätte an jede Stufe, z.B. an die OpAmps und jede Transistorstufe ein Elko von 10 oder 47 µF nach Masse gehört. Evtl. kann ich da was nachrüsten, wenn es daran liegen sollte.

      Letztlich könnte auch das 6-beinige Stabi-IC502 im Netzteil defekt sein. Es ist ein NTE bzw. ECG762 oder ECG763, 200 mA, stabilisierte Ausgangsspannung +12 V, Eingangsspannung +24 V.
      analytics.supplyframe.com/trac…SJT5X42JJKG-M32u2Q0FpAXLQ

      Der ist kaum noch zu bekommen, bzw. zum Wucherpreis. Ich kann aber dafür aber notfalls einen Ersatz auf der Basis 7812 oder LM317 anfertigen.
      Die 470 µF Elkos im Netzteil sind ok. Jedenfalls habe ich probeweise den ausgebaut, der direkt am sich sehr aufheizenden Kühlblech des Linear-Stabi-Transistor steht. Selbst der war technisch noch taufrisch.

      Gruß,
      Reinhard

      Dieser Beitrag wurde bereits 11 mal editiert, zuletzt von „oldiefan“ ()

      Man betrachte die Titelseite der Zeitschrift!

      Dort sieht man Text auf einem Oszilloskopbildschirm, scheinbar unspektakulär.
      Damals war das schon eine echte Leistung, war ja 1975.
      Als junger Erwachsener machte ich ähnliche Spielchen, war allerdings Jahre später.
      Vom Prinzip ist es nicht so schwierig, mit dem Oszi solche Bilder zu erzeugen.
      Voraussetzung ist, das Oszilloskop ist für XY-Betrieb geeignet.
      1975 gab es Logikbausteine, Speicher-ICs mit 1 kByte waren schon eher groß.

      Andreas
      Was bedeutet DL2JAS? Amateurfunk, www.dl2jas.com
    • Benutzer online 278

      278 Besucher